
What is HelloProfit?
HelloProfit app is one of the most efficient and helpful Amazon tools for your business. Particularly, the software is designed in a way that facilitates profit calculations and data management. With the help of the tool, one can predict own profits and make crucial business decisions based on historical data and analyses.
Hello profit allows oneself to compare massive data amounts and product groups.
Since hello profit has a convenient dashboard , you can get access to all the app’s options straight away. Last but not least, Hello profit helps you always stay aware of promotions, payouts, and sales, so you can basically manage all the Amazon operations with this software.

What are the features of Hello Profit?
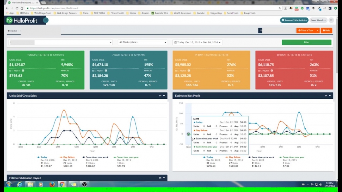
HelloProfit Merchant Board
The feature offers you access to the most complex and comprehensive dashboard. The latter collects all the data regarding your profits and sales and visualizes it for you. For better analysis, the tool manages daily, weekly, and monthly data , and demonstrates you the general picture of ROI, gross sales, and margin percentage. Another feature implies giving you access to the data that was observed at the same time the previous week or year.
With HelloProfit, you can get an insight into what affects your profits explicitly. The top-quality information on the dashboard will undeniably assist you in making further decisions.
You can analyze each product separately and take a glance at sales and orders. While analyzing the sales structure, you’ll get a precise picture of what influences the profit ( promotions and refunds, and how exactly they affect the final revenue ).
All the data is synced with Amazon in real-time, so you get an opportunity to get the most precise data ever.

HelloProfit Product Dashboard
The product dashboard of Hello Profit allows the sellers to have a full control in measuring the growth of its individual products. You have the freedom to classify and customize the products into groups. Moreover, you can choose to hide those data that you think are irrelevant and feature the area that you want to focus on for its growth.
It has a feature that compares the full price and promo sales to help you analyze the performance of product promotion. It has an itemized breakdown that aids you to easily identify the transaction types.
HelloProfit PPC Manager
PPC manager is another distinctive feature that HelloProfit offers. First of all, it gives you access to average order value. In other words, you can see the costs of advertising and bid in such a way that guarantees the highest profits possible. The feature displays fundamental advertising metrics, such as ACoS (Advertising Costs of Sales) and TACoS (Total Advertising Costs of Sales), as well as provides you with the number of clicks and conversion percentages.
With PPC HelloProfit manager, you can customize graphs, assign different values, and compare them.
Considering that the graph is not generated automatically, it is easy to interpret the data. PPC manager completes the charts most attractively and conveniently.
Another attractive feature implies changing keyword bids. One may change the bid in the matter of a few seconds as well as browse through the bids' history.

HelloProfit Payout Reporting
This is the eye-opener, it will provide you clear, organized, and aggregated bi-weekly reports to help you understand and analyze your Amazon business. A detailed breakdown of your SKU by SKU and ASIN by ASIN transactions are given. Thus, you can confidently excel in areas that needs more attention.
HelloProfit Instant Notifications
To be kept in the loop and aware of the tiniest price changes, HelloProfit recommends you to utilize Instant notifications feature. To use the features, you need to set all the parameters manually (set the lowest possible price, for instance). After that, the tool will send you immediate notifications if the price drop takes place.
You can choose to be notified once the product sales reach the maximum velocity, both in a day and in an hour.
In case the products aren’t being sold at all, there might be some issue with your listings. To let you resolve the issue right after it appears, the tool will quickly notify you.

HelloProfit Customers and Orders
A crucial consideration for Amazon merchants is choosing the ideal price to gain more loyal customers for a good ROI. The merchant must also know who is purchasing products from their business. One of the common goals of every Amazon merchant is attracting and maintaining as many loyal customers as possible. Understanding how frequently repeat purchases are made is an important part of making good business decisions.
HellpProfit enables merchants to control their refund policy. The merchant can then determine how frequently customers are requesting refunds. Merchants can determine which products have not yet been returned. HelloProfit makes it possible to know every single customer. Merchants can use the software for making customer notes for better service based on the preferences of the customers.
Every time the username of the customer appears, the notes will automatically pop up. A good example is when the merchant is aware that the last delivery for the customer was postponed, incentives can be offered and steps taken to ensure the next shipment is on time.

How much does it cost?
HelloProfit offers a 21-day free trial which is very handy if you want to check it out, so click here to give it a go free of charge.
After your free trial, the Expert plan costs $97 per month and gives you access to the following:
Strangely enough, the “Most Popular” and “Selected Plan” mentioned here seem to suggest there are other plans available, but there are no others listed on their site – we imagine larger, agency packages are available via quote, but in all honesty unlimited orders per month and unlimited addon merchant accounts meant we didn’t feel the need to look into this despite being one of the biggest Amazon marketing agencies around – so this package will just be fine for the vast majority of you.
Now that we’ve covered what HP does and how much it costs, it’s time to go deeper into the individual features!

Final Thoughts
HelloProfit is a remarkable example of how a single complete software can substitute a multitude of traditional profit calculators, keyword checkers, and other relevant tools. Most importantly, it is not expensive. You will probably need to pay more for a single profit calculator than you pay for the sophisticated software.
To track all the vital Amazon data and stay aware of the essential changes, HelloProfit might be the top option. For someone who is actively engaged in business activity, this tool can be an excellent choice, as it allows one to keep everything in a single dashboard and perform searches straight away.

